How to cancel pending withdrawals
Learn how to cancel pending withdrawal requests

Last updated
Was this helpful?
Learn how to cancel pending withdrawal requests
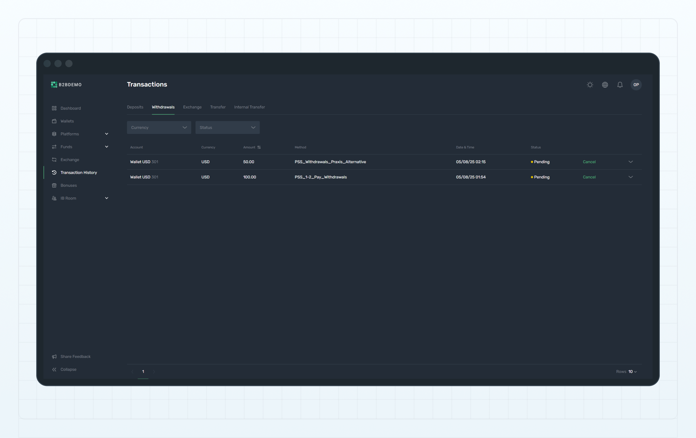
In the B2CORE UI, you can cancel a withdrawal request by navigating to Transaction History in the main menu. If the request is still in the Pending status, you can cancel it.

Last updated
Was this helpful?
Was this helpful?

